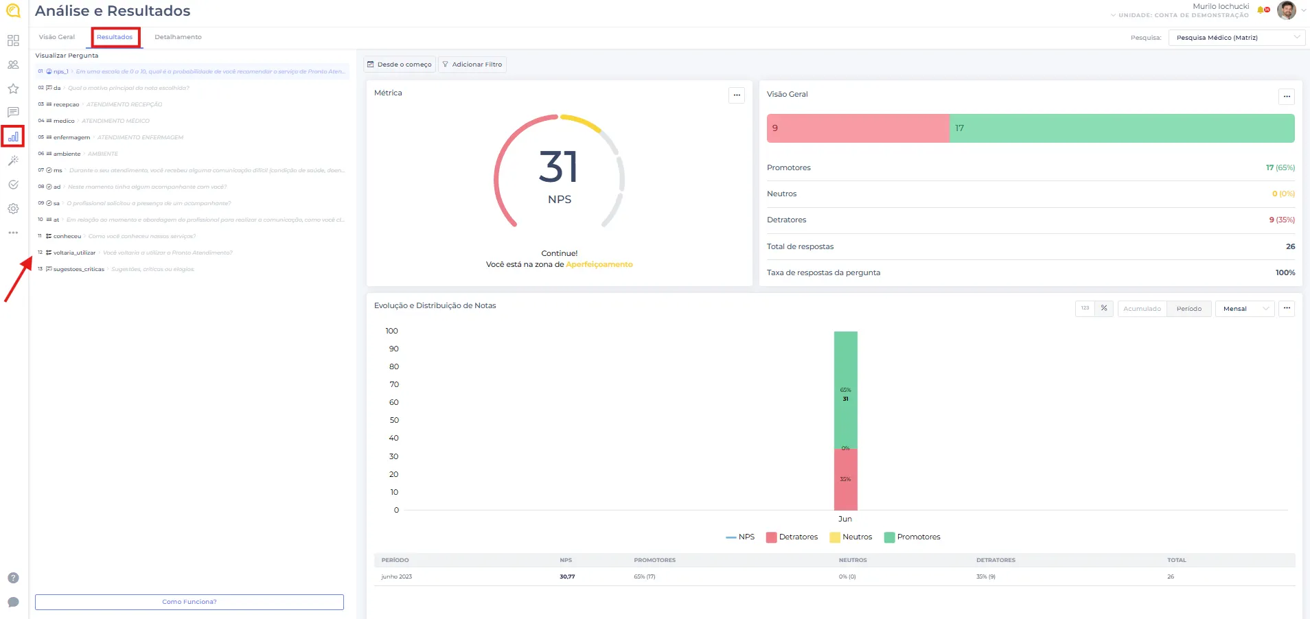
Painel de Visão Geral - Módulo Análise e Resultados

Nos resultados, é possível analisar cada pergunta individualmente e examinar as respectivas respostas detalhadamente e verificar as respostas.

Em um nível mais detalhado, é possível, por exemplo, verificar informações específicas.
Caso exista um campo personalizado e você deseje analisar o NPS de cada médico, essa funcionalidade permitirá obter uma visão clara e segmentada do desempenho de cada médico em relação ao NPS.

Painel Principal
Nesta seção, você pode adicionar perguntas em formato de cards, facilitando a análise detalhada e organizada de cada uma.

Painel de Visão Geral - Módulo IA
Acompanhe todas as análises realizadas e os sentimentos identificados nas respostas de texto recebidas, proporcionando uma visão completa e detalhada dos dados processados.

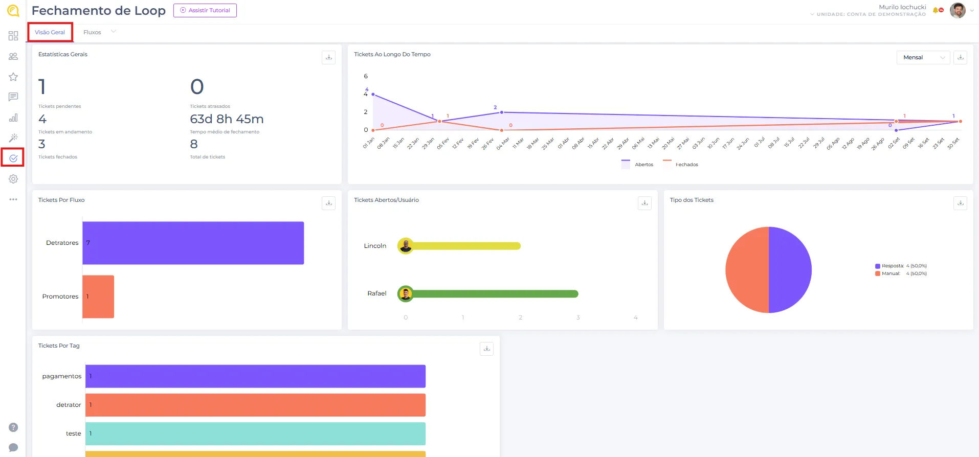
Visão Geral - Módulo Fechamento de Loop
Monitore a quantidade de tickets abertos, organizados por fluxos e também por agentes.

Ainda precisa de ajuda?
Entre em contato com nosso time de suporte via WhatsApp clicando aqui.